Ecommerce, Global

Namshi Availability

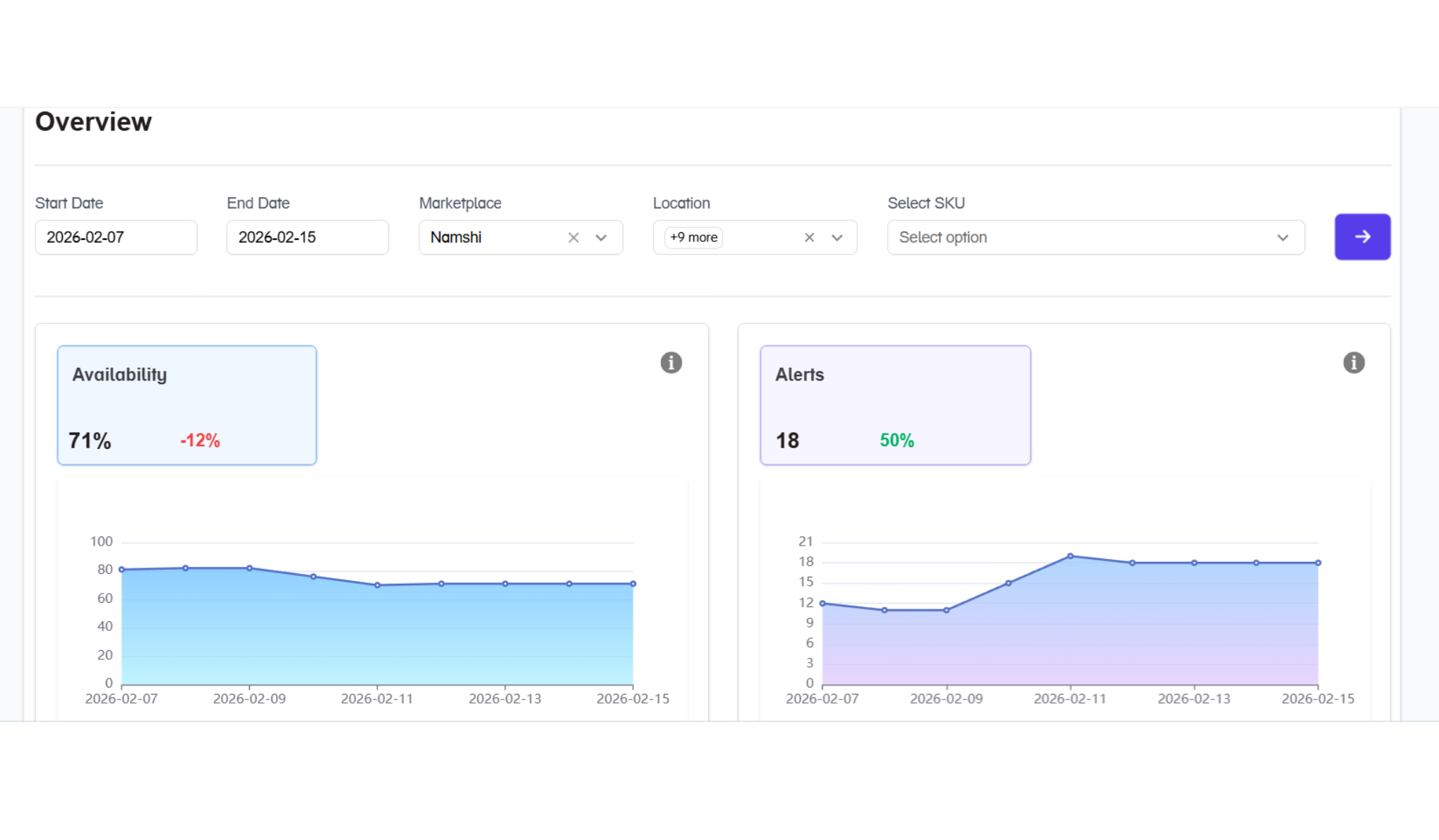
Automatically monitor Namshi SKUs for availability, suppressed listings, price changes, buybox, delivery timelines, and more across all countries at a city level and setup alerts on email and whatsapp for any rule breaks.
1M+
SKUs Tracked
99.9%
Data Accuracy
Real-time
Frequency
Credit card mockups

Configure skus

Easily configure skus, pincodes across Namshi

Setup rules

Setup rules for price, buybox, sellers, availability, stockouts, and more

Consume data

Consume data as alerts on whatsapp/email or consume in dashboard updated automaically

Key Benefits

Brand Compliance
Ensure price and buybox compliance across Namshi at a city level
Respond Faster
Respond faster to discrepancies in expected behaviour on Namshi
Monitoring at Scale
Monitor products at scale for every metric across price, rating, rating count, buybox, delivery time, and more

From Raw Data to Real Decisions

Book a 30-minute session with our team. We'll walk you through how Datavio can automate your specific data workflows and show you exactly what your setup could look like.